
自然灾害日益高发,台风、暴雨、冰雹、雷电、地质灾害等
不仅造成人员与企业财产损失,同时影响生产经营效率和收益。
或致电 400-022-5889

基于公里级高精度气象数据,您可以对任意点、线、面等精准目标物进行监控,获得更加精准及时的气象灾害预警推送。
基于公里级高精度气象数据,您可以对任意点、线、面等精准目标物进行监控,获得更加精准及时的气象灾害预警推送。
基于公里级高精度气象数据,您可以对任意点、线、面等精准目标物进行监控,获得更加精准及时的气象灾害预警推送。
基于公里级高精度气象数据,您可以对任意点、线、面等精准目标物进行监控,获得更加精准及时的气象灾害预警推送。
基于规则引擎,您可以根据业务需求设定监控规则条件,灵活满足个性化需求;您也可以自定义推送的消息,指导如何应对气象灾害。
基于规则引擎,您可以根据业务需求设定监控规则条件,灵活满足个性化需求;您也可以自定义推送的消息,指导如何应对气象灾害。
基于规则引擎,您可以根据业务需求设定监控规则条件,灵活满足个性化需求;您也可以自定义推送的消息,指导如何应对气象灾害。
基于规则引擎,您可以根据业务需求设定监控规则条件,灵活满足个性化需求;您也可以自定义推送的消息,指导如何应对气象灾害。
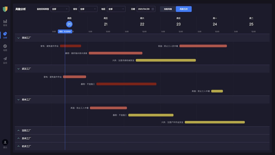
可视化分析平台让您实时跟踪气象灾害过程,分析研判气象灾害风险对您业务的影响,综合多维度数据,做出最佳的防灾防损方案。
可视化分析平台让您实时跟踪气象灾害过程,分析研判气象灾害风险对您业务的影响,综合多维度数据,做出最佳的防灾防损方案。
可视化分析平台让您实时跟踪气象灾害过程,分析研判气象灾害风险对您业务的影响,综合多维度数据,做出最佳的防灾防损方案。
可视化分析平台让您实时跟踪气象灾害过程,分析研判气象灾害风险对您业务的影响,综合多维度数据,做出最佳的防灾防损方案。








保障风场风机、光伏面板资产和运维人员安全,免受台风、大风、覆冰和雷电等灾害天气的威胁。
保障风场风机、光伏面板资产和运维人员安全,免受台风、大风、覆冰和雷电等灾害天气的威胁。
保障风场风机、光伏面板资产和运维人员安全,免受台风、大风、覆冰和雷电等灾害天气的威胁。
保障风场风机、光伏面板资产和运维人员安全,免受台风、大风、覆冰和雷电等灾害天气的威胁。
保障电网线路、杆塔和变电站资产和运维人员安全,免受暴雨、雷电、大风等灾害天气的威胁。
保障电网线路、杆塔和变电站资产和运维人员安全,免受暴雨、雷电、大风等灾害天气的威胁。
保障电网线路、杆塔和变电站资产和运维人员安全,免受暴雨、雷电、大风等灾害天气的威胁。
保障电网线路、杆塔和变电站资产和运维人员安全,免受暴雨、雷电、大风等灾害天气的威胁。
保障财产险、车险、农险、工程险等标的的安全,减少客户损失,降低保险理赔成本。
保障财产险、车险、农险、工程险等标的的安全,减少客户损失,降低保险理赔成本。
保障财产险、车险、农险、工程险等标的的安全,减少客户损失,降低保险理赔成本。
保障财产险、车险、农险、工程险等标的的安全,减少客户损失,降低保险理赔成本。
监控路面湿滑、积水、结冰、大雾等灾害天气,保障高速公路的安全和效率。
监控路面湿滑、积水、结冰、大雾等灾害天气,保障高速公路的安全和效率。
监控路面湿滑、积水、结冰、大雾等灾害天气,保障高速公路的安全和效率。
监控路面湿滑、积水、结冰、大雾等灾害天气,保障高速公路的安全和效率。
保障作物免受灾害天气威胁,监控预警作物病虫害,监控农事作业最佳窗口期。
保障作物免受灾害天气威胁,监控预警作物病虫害,监控农事作业最佳窗口期。
保障作物免受灾害天气威胁,监控预警作物病虫害,监控农事作业最佳窗口期。
保障作物免受灾害天气威胁,监控预警作物病虫害,监控农事作业最佳窗口期。
监控城市气象、水利、地质等自然灾害,避免资产损失和人员伤亡,助力政府应急管理。
监控城市气象、水利、地质等自然灾害,避免资产损失和人员伤亡,助力政府应急管理。
监控城市气象、水利、地质等自然灾害,避免资产损失和人员伤亡,助力政府应急管理。
监控城市气象、水利、地质等自然灾害,避免资产损失和人员伤亡,助力政府应急管理。










您可以通过咨询客服 或 400-022-5889 联系我们,沟通您的使用场景和详细需求。
您可以通过咨询客服 或 400-022-5889 联系我们,沟通您的使用场景和详细需求。
我们的专业团队根据您的场景和需求,为您提供系统设计方案,方案确认后启动商务流程。
我们的专业团队根据您的场景和需求,为您提供系统设计方案,方案确认后启动商务流程。
我们在标准化产品基础上为您定制开发,可提供 SaaS 在线版或私有化部署两种交付方式。
我们在标准化产品基础上为您定制开发,可提供 SaaS 在线版或私有化部署两种交付方式。